情A成黄在线观看动漫软件|一丝丝不挂裸体大胸美女|热久久国产欧美一区二区精品|2019天天看天天夜|性宝福app官网入口|日本亲近相尾换伴60集电视剧|C到哭不止水好多

小語反詐預警機器人依托領先的人工智能、通信技術、流程自動化等能力,為公安機關反詐中心提供定制化的數據分析、外呼提醒等功能。助力公安機關提升電詐反制能力、提升人效,堅持打防并舉、防范為先,精準高效地實現預警勸阻、宣傳防范,協助遏制電信網絡詐騙犯罪案件高發態勢,以維護國家政治安全和社會穩定。

  • 智能反詐預警

  • 風險人群分類評判

  • 可視化話術配置

  • 多維度數據統計

  • 大屏展示

  1. 智能反詐預警

    反詐預警機器人可統一管理外呼預警勸阻任務,提供批量導入高風險人群,對機器人工作時間進行靈活配置并執行任務,全量撥打可疑被詐騙電話。反詐預警機器人每日可外呼的預警勸阻電話在800~1000 通/線路·天左右(可根據呼出需求量增加呼出線路數),即每日可完成原來5~10 人的預警勸阻工作,通過智能海量外呼,并以圖表形式直觀展示任務執行情況,100%完成外呼預警勸阻任務,大幅度提升工作效率。

  2. 風險人群分類評判

    通過溝通交流記錄、溝通過程、經過節點等,利用科學的評分機制,基于不同的詐騙警情場景,自動識別被勸阻人風險程度并篩選分類,準確識別被勸阻人的受騙風險。 對于多次未呼通或高受騙風險的被勸阻人員,反詐預警機器人會將此類高風險民眾信息,實時通過釘釘推送給反詐中心工作人員,實時更新,及時跟進勸阻,不讓任何一個高受騙風險群眾掉入詐騙陷阱之中。

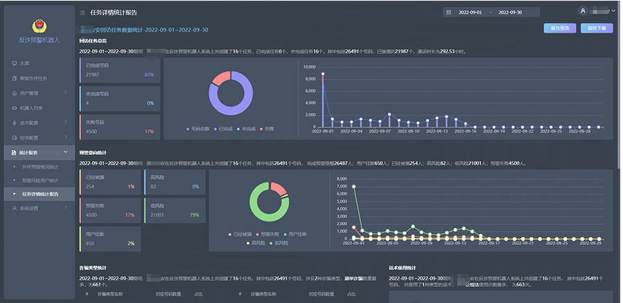
  3. 多維度數據統計

    系統可提供溝通情況統計、客戶分類評判情況統計(已經受騙、高風險、預警失敗、低風險、用戶掛斷等)、外呼失敗情況統計報表,并可結合個性化需求,對多種數據維度進行統計并圖表展示。

  4. 可視化話術配置

    警務人員可以根據業務流程,自行配置話術。話術配置方式可視化,支持 TTS 語音播報,話術全局化、流程化、節點化相結合,話術內容自由跳轉等功能。話術設置過程中,支持新建及導入話術模板,可編輯意向及對應分值;在話術詳情中,可配置主流程、知識庫及多輪對話等內容。支持利用小程序上傳真人錄音。

  5. 大屏展示

    反詐預警機器人可以匯總重要數據進行大屏展示,方便反欺詐中心警務人員實時進行監控管理,主要包括勸阻成功人數、任務狀態、回訪意向、通話情況、線路狀況、實時回訪數據、詐騙類型等。

  • 可根據預警場景自動匹配相應勸阻話術,支持智能重呼,大幅提升勸阻觸達率,自動反饋勸阻數據并對接第三方業務平臺,實現全流程預警勸阻閉環

  • 擁有高效的話術學習調整能力,真人語音模擬警務人員進行勸阻通話

  • 基于不同的詐騙警情場景自動識別風險人群并篩選分類

  • 自主話術配置可視化小程序快速錄音,TTS變量支持,百家姓錄音支持以及人機協作支持

  • 準確識別和清晰回答風險人群所提問題,將通話內容全部精準錄音記錄,并轉化成文字

  • 任務模式自動呼叫,根據需求設置撥打參數,自動完成海量呼叫任務,大幅提升預警勸阻工作效率

某某公安反欺詐中心96110

項目背景

通過AI向潛在的電信網絡詐騙民眾撥打電話,對高風險民眾予以提醒,及時勸阻,以減少電信網絡詐騙案件的發生,保護民眾的財產安全。

應用效果

日均可勸阻的人數達到3000多人,綜合接通率超過85%,短時間即可完成海量電話預警勸阻的外呼任務,大大提升了反欺詐中心在防詐預警勸阻等方面的精準觸達能力,切實保護民眾的財產安全。

更多客戶應用案例

  • 天水市公安局反詐騙中心

  • 山西運城市公安局

  • 武漢反電信網絡詐騙中心

  • 山東濟南公安局

  • 南寧反虛假信息詐騙中心

  • 四川攀枝花公安局

  • 云南省公安局

  • 山東棗莊反詐騙中心

  • 酒泉市公安局

  • 湖北孝感公安局

  • 內蒙古省赤峰市公安局

  • 更多...

浙江省杭州市余杭區倉前街道向往街1008號16幢204室

Copyright@2018 浙ICP備18013532號-1 版權所有 杭州智語網絡科技有限公司